With this I fully agree.
Not so much with this.
Vehicle you showed as example - CRV - is sole FnF wheeled platform in the UK TT as of now, and moreso it was just nade tradable. Of course the price will be low as everyone wants to sell.
Lets take a look at another example - Vilkas. Did its price crash when the Spike Puma was released? Currently not on PC so I cant check, but the price is steadily increasing since it release, since even with addition of Spike Puma its still unique Boxer platform and sits at different BR, fitting into different lineups.
I can somewhat agree, I guess.
This should have little to no relevance lmao. Price is low because everyone wants to sell and not that many people want to buy. Just check the Vilkas on marketplace, where sell orders outnumber the buy orders.
Seeing as anyone who wanted CRV did get it for free, the pool of possible buyers will be extremely small when compared to pool of sellers.
i never said your wrong or something.
its stable at a little more than a run of the mill premium of that tier

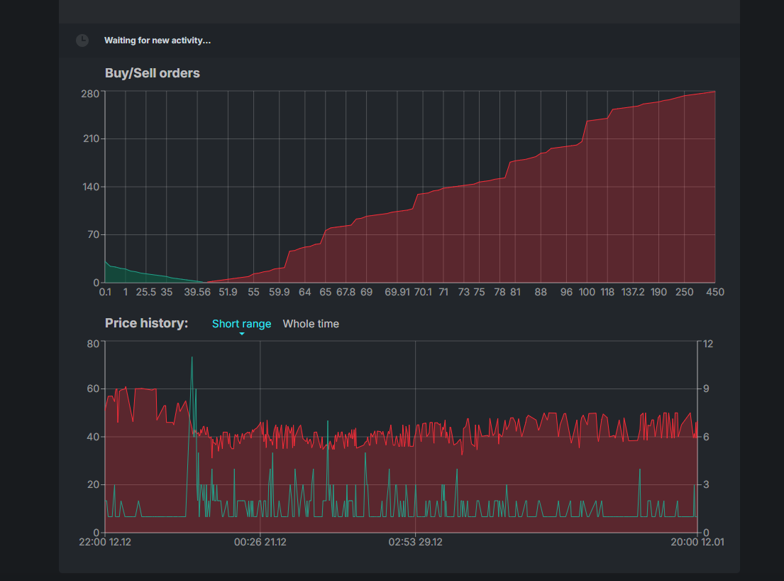
Can you screenshot the price and demand over time?
ok what the hell is this. last octobre was like 75 coins.
Its very good
Check Moderna that also went up like crazy but its also super cool so makes sense
damn it was my first event plane and i was blinded with the need of jets ( i was still at su22m3 that time)
Spike Puma released on september 2024; Im not seeing any significant drop in price around that time.
So yeah as I said
The IRIAF has aged pretty well given how solid Fakour 90s are its a great jet and looks great too
I’m seeing people cite past event vehicles that have great prices on the market right now, but I have to remind them that they’re only worth that much because each one has something that truly makes it unique, whether in weaponry or in its ability to deal significant damage to enemies.
The problem is that the BOXER tank given in this last event, with its SPIKEs, can barely take out one of the biggest problems currently being spammed in our matches and that’s with two missiles.
Now imagine it with stock grind ammo. That makes the vehicle even less valuable, both in terms of time invested and combat effectiveness.
Because of a rushed update released during the event, the effort of players who completed it was basically made worthless, since they can’t even get the equivalent of two months of premium time for free by selling the vehicle.
Event vehicles in the market are so high, like whos gonna pay $ 60 + for a vehicle that its more expensive than a pack/premium but without premium benefits. I really would like to see the prices go down even if those dirty bots do it, Gaijin hidding cool vehicles behind a huge paywall sucks and cant really feel bad for them, even when they maintain the time to pull this vehicles so high that its almost impossible to get free for a person with a 48 hour week job.
The only things that are justified their prices are the rare ones that have been in an event many years ago (still they should cost more than $ 1,000 lmaoo.
1 Like
You just need to deal with the fact vehicles from December events are usually very cheap for obvious reasons. Demand drops as plenty of people have enough time to grind vehicles for themselves, so they don’t need to buy it from the market. Supply increases as more players are trying to make a quick buck out of it too.
Most of the times, event vehicles aren’t really worth your time if you factor in the GJN/hour you’ll make, even those that sell for ~50 GJN.
I heavily agree with this, mostly because I am a console player. I only get access to previous event vehicles through gambling, which doesn’t seem very ethical?? Not sure if ethical is the right word exactly, but it is 100% disadvantageous, because these prior event vehicles are usually unique to the game, with no alternatives to really speak of, are sometimes just better than anything else in the game, and could also be used to fill out a lineup. Also, you’re absolutely right about the pricing of things. I want access to the marketplace as a console user, but even if I got access I probably would be pretty let down at the prices of things, and the common sense to not spend such large quantities on items which Gaijin probably didn’t even create the model of.
1 Like
Man I wish I could look at the Marketplace in general
1 Like
Thank you. This brought a tear to my eye being able to see all of these things again 🥹🥹🥹
Nah they cheap because usually those vehicles sucks and no one its crazy enough to pay a lot for them, now being more obvius for the Boxer being full of bugs and being shadowed by the BMPT. Literally you can go search any Boxer gameplay and you see them struggle, why would someone pay good money for it?? Also the R400 with low price even when no vacations. Then you see the 2024 december event vehicles (Kfir and T-80UD) with a little higher price because they are good vehicles, even higher than F106 and EFV.
Getting the vehicle to get the vehivle rather than just getting it to sell solves this.
You decided to play the stock market, you take the risk.
1 Like
Not when the company sabotages its own market by putting overpowered vehicles at the same BR as the vehicle given as the main reward of an event